


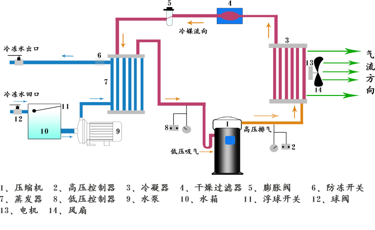
◆風冷式防爆冷水機組是采用壓縮機提供制冷動力源,以空氣作為冷凝介質,機組為箱式一體化設計或開放式,方便安裝和維護,出水溫度控制范圍:5℃~30℃.
◆風冷式防爆冷水機組使用場合包括1區、2區,電氣設備表面溫度組別為T1-T4,爆炸性氣體級別為ⅡA、ⅡB、ⅡC類,各組件均按國家防爆標準制造,防爆防腐主令控制器根據GB3836.1-2000《爆炸性氣體環境用電設備通用要求》、GB3836.2-2000《爆炸性氣體環境用電氣設備隔爆型“d”》和GB3836.3-2000《爆炸性氣體環境用電氣設備增安型“e”》的規定而設計制造。



◆選用國際優質品牌壓縮機確保機組長時間穩定可靠地運行,同時提供優良的制冷效果
◆電器部分采用國際品牌LG,富士,施耐德等原廠產品,工作穩定,壽命長久
◆微電腦全功能控制操作面板簡便快捷,界面友好更具人性化。
◆精密電子溫度控制提供±1℃高精度恒溫冷凍水介質。
◆具有電流過載、高低壓、防凍、超溫、相序、延時及水流等安全保護和報警指示功能
◆工業產品專用設計外型,美觀簡潔,品質非凡。





