


◆水冷雙機頭螺桿式冷水機組是采用螺桿式壓縮機提供制冷動力源,以冷卻水作為冷凝介質的一款冷水機組,單機頭輸出功率220HP-560HP,出水溫度控制范圍:5℃~30℃.
◆水冷雙機頭螺桿式冷水機組可提供5℃~30℃冷水,為多種生產工藝提供冷源,其中包括管 材、涂裝、電子、化工、光伏、冶金、食品、環保、石化、醫藥等行業。



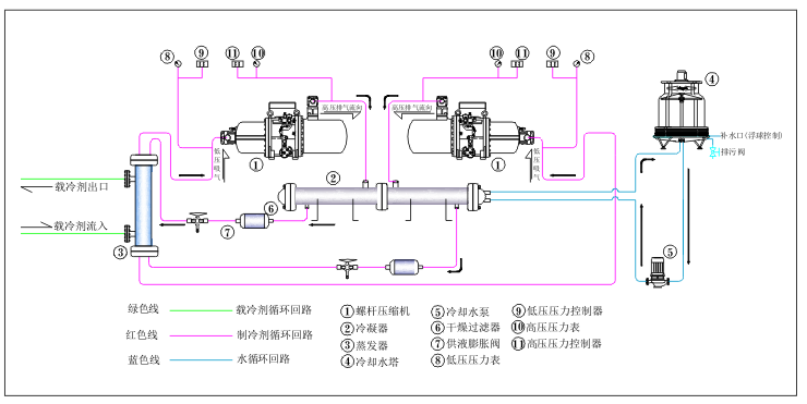
◆主要采用第三代5:6非參稱轉子半封閉螺桿壓縮機,只有三個運動部件具有零部件少,故障率低的特點
◆多機型精細容劃分冷量應用范圍廣,單機或多機可實現分級或無級能量調節,高效節能可靠性高.
◆整機在廠區完備整合,充注好制冷劑,并進行電路、氟路、水路測試,確保設備到場進行不電連接即可使用。
◆控制操作系統,觸摸屏式文本顯示器,微電腦PLC式控制,接觸器、斷路器等均安裝在電控箱內。
◆負荷加載結合星轉三角起動方式,降低起動電流減少對電網的沖擊






